El.schema spinaci skřinky
El.schema spinaci skřinky
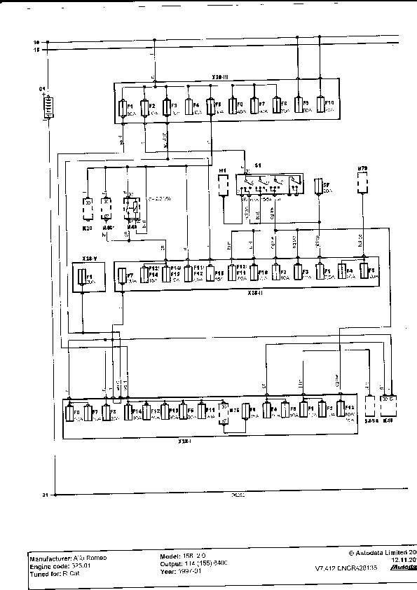
Zdravim panove potřeboval bych poradit se značkou na schematu ktera je znazorněna SF 20A netušim co by mohlo značit to SF a kde bych měl hledat tu pojistku nejaky popis mam ale neni tam to co potřebuji ....děkuji za každou odpověd ...
AR 156 Sportwagon 2.4 JTDM 129kw....
Re: El.schema spinaci skřinky
zdravim panove potřeboval bych poradit kde v elearnu najdu nazvy barev podle kodu?Nikde to nemužu najít
Potřebuji přelouskat tyto kody:ar,rn,cn,ab,gv,r,hg
AR 156 Sportwagon 2.4 JTDM 129kw....
Re: El.schema spinaci skřinky
Panove neni mezi vama nejaky sikovny elektrikar ktery by mi poradil ohledne te me zavady?nebo mi dal aspon nejeke rady na co se zaměřit??Uz jsem zte el v ............ koncich....
AR 156 Sportwagon 2.4 JTDM 129kw....
Re: El.schema spinaci skřinky
A jakou máš závadu? Někdy v příštím týdnu jedu do Těšína tak můžu zkusit pomoct
Limo* s bussem (166 3.0)
Ex: 156TS
Ex: 156TS
Re: El.schema spinaci skřinky
Vybijela se mi pojistka ktera je v motorovem prostoru igc 30A tak jsem podle schematu zjistil co je na ni napojeno spiše jde jenom ten červeny kabel do spinaci skřinky a tam je dalsich 6 kablu napojenych vte spinacce tak jsem zkoušel před každy kabel dat pojistku at vim aspon ktery dava vic štavy.....a střelila u kablu ktery je bliž k řidiči takže jsem zkoušel co je vše napojeno na ten kabel a jedine co mi nejde když to střeli jsou potkavaci světla,ventilator stěrače blinkry prostě vše co je na volantu.myslel jsem že to budou dělat světla tak jsem vypojil motorky a potkavaci nezapinal jel jenom na parkovackach a mlhovkach ale i tak to střelilo,,zkontroloval jsem kable ktere jdou vidět co vedou ke světlam a ty jsou bez nějakeho porušeni.....takže opravdu nevim kde mužu mit zkrat....
AR 156 Sportwagon 2.4 JTDM 129kw....
Re: El.schema spinaci skřinky
Tady moc není co radit, to chce multimetr a prostě hledat.
Limo* s bussem (166 3.0)
Ex: 156TS
Ex: 156TS
Re: El.schema spinaci skřinky
Tim hledanim mysliš před každy ten spotřebič dat ten multimetr?jenže ono to netřeli hnedka třeba až po nějake době ale jak pak střeli tak už potom střili pořad..až po nějake době zase když tam dam jinou pojistku tak zase dobry..jedinou chyba ktera zustane v diag je čidlo teploty vody ale to mi řikali že to čidlo to nemuže bit...(s čidlem nemam žadny problem ukazuje normalně ale na diag ho vyhodi...
AR 156 Sportwagon 2.4 JTDM 129kw....
Re: El.schema spinaci skřinky
Pokud víš jaké je rozvětvení (co z toho okruhu je všechno napájeno) tak zkus prostě postupně každý spotřebič odpojit na nějakou dobu a uvidíš co to je.
Limo* s bussem (166 3.0)
Ex: 156TS
Ex: 156TS
Re: El.schema spinaci skřinky
no to je to rozvětvi vim to co jsem psal tak to jedine pak nejede jenže okna v zime nestahuji,troubit netroubim stěrače občas,jedine co pořad běži taik je ventilator topeni a ten odpojit a jezdit stim tak bych asi brzo neviděl:)na cestu a možna i zmrznul
světla jsem měl odpojene teda spiše jsem je ani nezapinal ty potkavaci jenom parkovačky...jedine co se když to střeli tak se rožne abs ručka ale v zapěti zhasne..ale to mi dělalo pořad i při startovani že to svitilo po startu 2s a pak zhaslo..takže jak řikam jsem ztoho v 
AR 156 Sportwagon 2.4 JTDM 129kw....
Re: El.schema spinaci skřinky
ano 50A a taky ji střelilo....(pak mi bylo řečeno že tam mam dat hřebik a to co to je že shoři)ale to ja neriskuji....
AR 156 Sportwagon 2.4 JTDM 129kw....
Re: El.schema spinaci skřinky
To stím hřebíkem je pěkný nápad, škoda, že to tak nefunguje. Ono jako jo takhle by si to asi zjistil, ale většinou to dopadne tak, že dráty se tak přehřejou, že se krásně spečou dokupy, veškeré konektor (odpor) se roztečou atd.
Limo* s bussem (166 3.0)
Ex: 156TS
Ex: 156TS
Re: El.schema spinaci skřinky
jjj nad tim jsem stejne ani neuvazoval..zitra se ma stavit kolega el..tak uvidim jestli něco naměři nebo zjisti.....jinak pak asi origo servis nebo fakt nevim co stim...
AR 156 Sportwagon 2.4 JTDM 129kw....
Kdo je online
Uživatelé prohlížející si toto fórum: Žádní registrovaní uživatelé a 0 hostů
